Europejska firma popiera Linuksa i udostępnia darmowy program do blokowania programów szpiegujących


Europejska firma popiera Linuksa i udostępnia darmowy program do blokowania programów szpiegujących

Wielu użytkowników zakłada, że kontroluje własny komputer. W praktyce sytuacja wygląda inaczej. Programy instalowane na systemie mogą w dowolnym momencie nawiązać połączenie z siecią i przesyłać dane bez wyraźnej zgody użytkownika. Aktualizacje działają w tle, a kod aplikacji zmienia się bez widocznych sygnałów. To właśnie ten problem od lat rozwiązuje Little Snitch, dobrze znane użytkownikom macOS. Teraz aplikacja trafia na Linux i to w formie darmowej, dostępnej dla każdego.

Za projektem stoi wiedeńska firma Objective Development Software. Decyzja o udostępnieniu wersji na Linuxa nie jest przypadkowa. Twórcy otwarcie mówią o potrzebie ograniczania zależności od technologii kontrolowanych poza Europą. Linux pojawia się tutaj jako naturalny wybór. To system rozwijany globalnie, bez jednego właściciela i bez centralnej kontroli. 

Narzędzie, które pokazuje, co robią aplikacje

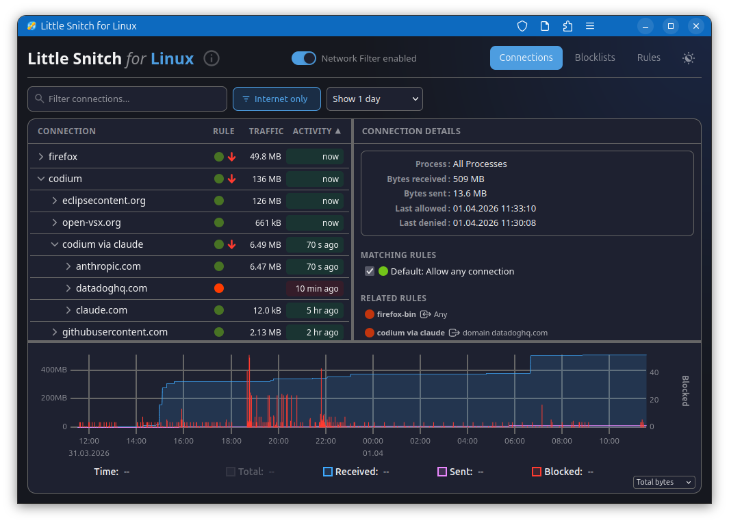
Little Snitch daje użytkownikowi wgląd w to, jakie procesy łączą się z internetem i dokąd trafiają dane. Pozwala nie tylko obserwować ruch, ale też blokować wybrane połączenia. Nowa wersja dla Linuksa oferuje podobne możliwości. Użytkownik może sprawdzić historię połączeń, analizować ilość przesyłanych danych i zarządzać regułami blokowania. Dostępne są także listy filtrów przygotowane przez społeczność, które automatycznie ograniczają ruch związany z reklamami i śledzeniem.

Interfejs działa przez przeglądarkę, dzięki czemu system można monitorować także z innego urządzenia w sieci. To rozwiązanie szczególnie interesujące dla osób zarządzających serwerami lub domowymi laboratoriami.

Widzieć każdy ruch w sieci

System działa w oparciu o eBPF, mechanizm obecny w jądrze Linuxa, który umożliwia monitorowanie ruchu sieciowego na niskim poziomie. To rozwiązanie daje dużą wydajność, choć ma swoje ograniczenia przy bardzo intensywnym ruchu. Interfejs aplikacji działa w przeglądarce i może być dostępny z innego urządzenia w sieci. To otwiera możliwość monitorowania nie tylko komputerów osobistych, ale też serwerów czy domowych systemów typu NAS.

Linux spokojniejszy, ale nie cichy

Twórcy projektu przeprowadzili własne testy i porównania. W typowej instalacji Ubuntu liczba procesów nawiązujących połączenia sieciowe była znacznie niższa niż na macOS. Różnica była wyraźna, ale nie oznacza pełnej ciszy.

Nawet podstawowe aplikacje potrafią komunikować się z wieloma serwerami. Przykładem jest Mozilla Firefox, który po instalacji łączy się z domenami związanymi z reklamami i telemetrią. Część tych funkcji można wyłączyć w ustawieniach, lecz nie wszystkie połączenia znikają całkowicie.

Podobne zachowania pojawiają się w innych popularnych narzędziach, takich jak Visual Studio Code czy klient poczty Thunderbird. Wyjątkiem w testach okazał się LibreOffice, który nie nawiązywał żadnych zewnętrznych połączeń.

Darmowe, ale nie bez kompromisów

Nowa wersja aplikacji nie oferuje pełnej funkcjonalności znanej z macOS. Twórcy przyznają, że narzędzie jest prostsze i mniej rozbudowane, choć nadal użyteczne w codziennym monitorowaniu.

Nie jest to również klasyczne oprogramowanie open source. Część komponentów została udostępniona publicznie, lecz kluczowy element działa jako zamknięty moduł. Użytkownicy mogą z niego korzystać bez opłat, jednak pełna przejrzystość kodu pozostaje ograniczona.

Monitorowanie ruchu sieciowego daje kontrolę, ale może też wpływać na działanie aplikacji. Blokowanie połączeń potrafi zakłócić funkcjonowanie usług, które polegają na komunikacji z serwerami. Z tego powodu narzędzia takie jak Little Snitch wymagają świadomego podejścia. Użytkownik musi zdecydować, które połączenia są niezbędne, a które można ograniczyć.

 

Spodobało Ci się? Podziel się ze znajomymi!

Pokaż / Dodaj komentarze do:

Europejska firma popiera Linuksa i udostępnia darmowy program do blokowania programów szpiegujących
 0